Advanced time series plotting for power systems engineers. Quickly analyse, visualise, and explore your power systems data, supporting all major data formats.
Drop in series and drag them around at 60+ frames per second. Smooth zooming, panning, and interaction.

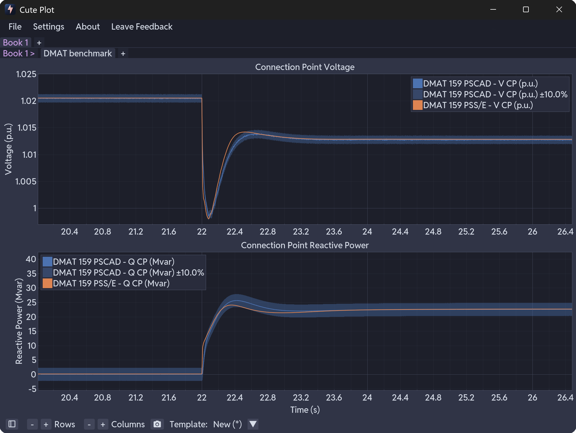
Drag and drop different files to compare scenarios. Add 10% benchmarking bands to spot differences at a glance.

Recent updates and new features
Coming soon
Current version
What we’re building next
Have a feature request? Let us know what you’d like to see in Cute Plot.
Problem solve, investigate and share your results faster today!